NĚMECKÉ FESTY

Typologie

Biehlerův fort

I přes svojí evidentní zastaralost tvořily polygonální pevnosti s výzbrojí umístěnou v otevřených postaveních na valech dominantní část výstavby do počátku 90. let 19. století. Jednalo se o typově velice podobné stavby obehnané hlubokým příkopem, který měly většinou tvar pětiúhelníku. V menší míře byly stavěny mezilehlé čtyřúhelníkové pěchotní forty.

Jednalo se často o stavební dokončení starších pevnostních plánů, v případě města Méty byly využity stavebně nedokončené francouzské forty, které byly budovány těsně před vypuknutím války v roce 1870. Jejich bojová hodnota však nebyla příliš velká, navíc jejich vzdálenost od centra pevnosti byla zcela nedostačující. Z tohoto důvodu se tyto forty ve strategicky důležitých pevnostech brzy ocitly až ve druhém obranném prstenci.

Foto
Nákres finální podoby Fortu Alvensleben v Métách. V současné době se používá spíše francouzská verze Fort Plappeville. Německá armáda zde využila již zahájené stavby francouzské fortu, která zde probíhala těsně před vypuknutím války v letech 1870 - 1871. Po postoupení Mét se rozhodla nová vojenská správa dokončit tuto stavbu s dílčími úpravami. Na severní i jižni straně přímo na fort navazují otevřené dělostřelecké baterie. Hlavní dělostřelecká výzbroj měla být původně umístěna na valech fortu. Zdroj: Geheimes Staatsarchiv Preussischer Kulturbesitz
Foto
Fort Prinz August von Württemberg (1872-1875) Pevnosti Méty je téměř klasickou ukázkou typizovaného tzv. Biehlerova fortu budovaného v 70. a 80. letech 19. století po celém Německu. Jedná se ještě o původní návrh s kaponiérami umístěnými na eskarpové straně obvodového příkopu. U vybraných fortů byly v druhé polovině 80. let 19. století nákladně nahrazovány kontreskarpovými kaponiérami. Na obě strany fortu jsou přímo napojeny otevřené dělostřelecké baterie. Na nákresu je vyznačeno také vedení protiminových štol. Hlavní dělostřelecká výzbroj měla být původně umístěna v otevřených postaveních na valech fortu. Zdroj: Geheimes Staatsarchiv Preussischer Kulturbesitz
Fotografie Pohled do obvodového příkopu chráněného fortovou mříží s kaponiérou na konci Fortu II Pevnosti Thorn
Fotografie Šíjová kasárna s mostem přes obvodový příkop Fortu II Pevnosti Thorn, který je klasickou ukázkou Biehlerova fortu
Fotografie Pohled z valu na eskarpovou kaponiéru, která byla dodatečně zesílena vrstvou betonu - Fort II Pevnosti Thorn
Foto
Fort II Ludwig Yorck von Wartenburg Pevnosti Thorn (Toruň) vybudovaný podle konceptu Biehlerových fortů. Stavebním materiálem zde byly cihly, některé stavby byly zesíleny žulovými bloky. Dodatečně byly některé části zesíleny vrstvou betonu. Nedošlo zde ovšem k přestavbách kaponiér z eskarpové do kontreskarpové stěny obvodových příkopů. Pohled z jihozápadního rohu fortu do obvodového příkopu. Vlevo eskarpová kaponiéra, vpravo šíjová kasárna s mostem přes příkop. Po obvodu fortu se zachovala fortová mříž.
Fotografie Pohled do příkopu otvorem pro světlomet v kaponiéře Fortu II Pevnosti Thorn
Fotografie Otočná věžička WT 90 sp na valu Fortu II Pevnosti Thorn. Její okolí je zesíleno žulovými bloky
Fotografie Stanoviště pro dělostřelecké pozorování P.B.St. 87 s betonovým límcem na Fortu II Pevnosti Thorn
Fotografie Povrch Fortu II dole s východem z poterny, nahoře řada úkrytů pro děla a jejich obsluhu.
Fotografie Střelecká místnost v kaponiéře Fortu II s masivní konstrukcí pro zavěšování pancéřových oponek
Fotografie Úkryt pro děla na valu Fortu II Pevnosti Thorn

Některé starší Biehlerovy forty vybudované z kamene (případně z cihel) byly v pozdějších letech mírně modernizovány, především byly zesilovány jednotlivé objekty za pomocí betonu. Na valy byly umístěny menší pancéřové prvky, které zajišťovaly bezpečné pozorování. Na rozdíl od Francie však nedocházelo k výrazným modernizačním pracím. Přednost dostávala výstavba zcela nových moderních staveb dále na předpolí, případně zesilování mezilehlých prostor pomocí dělostřeleckých baterií, přičemž samotné forty se přeměnily z dělostřeleckých na pěchotní.

Dominantou obvodové překážky byl hluboký příkop, který byl chráněn pomocí kaponiér. Jejich výzbroj tvořily rychlopalné kanóny, případně revolverové kanóny umístěné ve střílnách tvarovaných z kamenných kvádrů, případně cihel. K uzavření střílny byly k dispozici pancéřové oponky, které byly umístěny uvnitř střílny, případně zavěšeny na konstrukci ve střelecké místnosti. K dispozici bylo také několik střílen pro pěchotní zbraně a obvykle také výstup do samotného příkopu. Výrazný růst výkonosti obléhacího dělostřelectva a zavedení nových typů dělostřeleckých granátů zapříčinil rozsáhlé změny v projektech standardizovaných fortů. U nově budovaných byla obrana příkopu přenesena z exponované eskarpové strany do kontreskarpy. U již stojících fortů tato změna znamenala značné finanční náklady spojené s demolicí stávajících objektů a výstavbou nových, které navíc bylo nutné napojit podzemní chodbou na zbytek fortu. Ta musela probíhat pod obvodovým příkopem, což vyžadovalo překonání značných výškových rozdílů. Kontreskarpové kaponiéry byly také obvykle navzájem spojeny kontreskarpovou galerií. V kontreskarpové galerii byly také připraveny štoly pro případné vedení protiminové války. Problém s exponovanými otevřenými baterie dělostřelectva byl vyřešen jejich přesunutím do lépe zamaskovaných a více rozptýlených otevřených baterií v mezilehlých prostorech. Zkonstruována pro ně byla celá řada standardizovaných úkrytů pro munici, obsluhu a pěchotu. V následujících letech byly postaveny stovky objektů tohoto typu ve všech významnějších pevnostech. Koncepce fortů se tak dostala do svízelné situace, kdy jejich význam v obraně klesal a byl degradován na pěchotní obranu, zatímco jejich cena vzhledem k čím dál větší potřebné odolnosti setrvale rostla.

Foto
Fort Manstein, dnes součástí Festu Prinz Friedrich-Karl je ukázkou staršího fortu, který byl později modernizován odstraněním eskarpových podvojných i jednoduchých kaponiér a jejich přesunutím do kontreskarpy. Na val bylo umístěno pancéřové stanoviště pro řízení dělostřelecké palby P.B.St. 87 a dva zvony WT. Červeně jsou označeny rozvody poplašného zařízení (alarmu). Zdroj: Geheimes Staatsarchiv Preussischer Kulturbesitz
Fotografie Točité schodiště vedoucí do chodby pod obvodových příkop napojující kontreskarpovou kaponiéru na zbytek fortu - Fort Manstein, Méty
Fotografie Dvoupatrová kontreskarpová kaponiéra Fortu Manstein, Méty
Fotografie Střílny podvojné kontreskarpové kaponiéry Fortu Manstein s diamantovým příkopem
Foto
Návrh přestavby obrany obvodového příkopu Biehlerových fortů. Odstraněna byla jednostranná eskarpová kaponiéra a do eskarpy nově vybudována kontreskarpová kaponiéra vyzbrojená dvojicí rychlopalných kanónů. Zarovnán byl také tvar obvodového příkopu, který byl původně vypouklý kvůli eskarpové kaponiéře tak, aby se zachovala šířka příkopu i kolem ní. Zdroj: BayHStA
Foto
Návrh podoby mezilehlého objektu (Zwischenwerk), který zahušťoval obranu mezi klasickými Biehlerovými forty. Jedná se již o moderní podobu s obranou příkopů umístěnou v kontreskarpových kaponiérách. Klasický pro ně je čtvercový půdorys. Zdroj: BayHStA

Hlavní dominantou samotného fortu byl hlavní kasárenský objekt v podobě šíjových kasáren. Jednalo se o mohutnou nadzemní stavbu. Jednotlivé místnosti měly velká okna, které byly opatřeny železnými okenicemi se střílnami pro pěchotní zbraně. Dále se na povrchu fortu nacházela řada menších úkrytů pro posádku, munici a děla. Hlavní výzbroj byla umístěna na valech v otevřených postaveních.

V období 1870 - 1890 byly Biehlerovy forty budovány před mohutným nástupem pancéřových prvků do opevnění a vznikem pancéřových fortů a následně festů především ve Štrasburku, Kolíně nad Rýnem, Inglstadtu, Poznani, Toruni a Königsbergu, kde tvořily kompletní pevnostní prstenec. V menším měřítku byly stavěny například ve Špandau, Ulmu, Meinzu a Magdeburgu.

 

 

Pancéřové forty

Ze zahraničí začala do Německa již v průběhu 80. let 19. století pronikat koncepce tzv. pancéřových fortů, která byla odpovědí na rostoucí sílu obléhacího dělostřelectva. Značný vliv na konstrukci těchto staveb měly především návrhy belgických Brialmontových fortů, jejichž obdoba byla budována v celé řadě zemí. Hlavní výzbroj se měla soustředit v tzv. centrálním masivu - tedy na malé ploše, přičemž měla být umístěna výhradně v odolných pancéřových věžích.

Implementace do německých fortifikací ovšem probíhala jen velmi pozvolně. Spíše na bázi experimentů začaly být budovány první forty s výzbrojí umístěnou v pancéřových otočných věžích. Jednalo se o věže s kanóny ráže 15 cm od společnosti Gruson. Do značné míry se jednalo pouze o upravené Biehlerovy forty. Do současné doby se kompletně dochoval jediný - Fort Kameke, vybudovaný v letech 1876 - 1879 v Métách, který byl vyzbrojen dvojící kopulí Gruson. Podobné stavby byly budovány také v omezeným množství podél Rýna.

Foto
Fort Kameke (1876-1879) Pevnosti Méty. Jak již tvar samotného obvodového příkopu napovídá, vycházelo se při stavbě z klasického Biehlerova fortu s jednou podvojnou a dvěma jednostrannými kaponiérami umístěnými na eskarpové straně příkopu. Až dodatečně byla provedena přestavba, která umístila všechny tyto obranné prvky do kontreskarpové stěny. Hlavní výzbroj tvořila dvojice otočných věží Gruson s dvojicí kanónů ráže 15 cm (označeno červeně). Zároveň se jedná o jediné místo v německých fortifikacích, kde se tyto pancéřové prvky dochovaly dodnes. Fort ještě relativně nedávno sloužil jako sklad nevybuchlé dělostřelecké munice s náplní bojových plynů z 1. světové války. Na plánu jsou vyznačeny také rozvody poplachového zařízení (alarmu). Zdroj: Geheimes Staatsarchiv Preussischer Kulturbesitz

Vůbec prvním pancéřovým fortem s moderními kopulemi pro houfnici ráže 210 mm byl Fort I Buchtafort (Feste König Wilhelm I Pevnosti Toruň vybudovaný v letech 1888 - 1892. Základní podoba fortu stále připomíná Biehlerovy forty. Nad hlavní kasárenskou budovu je ovšem umístěn centrální masiv se čtveřicí otočných kopulí. Pozorování zajišťovalo jedno odolné stanoviště P.B.St 87 a dvě malé otočné věžičky WT 90. Zbývající čtyři zakoupené otočné věže s houfnicí ráže 210 mm zamířily do Mét, kde byly umístěny ve spíše experimentálních samostatných bateriích. Jedna z nich se zachovala, přičemž je součásti Festu Prinz Friedrich-Karl, který vznikl spojením starších fortů prvního pevnostního prstence.

Fotografie Šíjová kasárna Festu König Wilhelm I Pevnosti Toruň
Fotografie Úkryt pro děla a jejich obsluhu na povrchu Festu König Wilhelm I Pevnosti Toruň. Vstupy do úkrytů děl byly později v souvislosti s jejich přesunem do mezilehlých baterií zcela, případně částečně zazděny
Fotografie Celkový pohled na centrální masiv se čtveřicí otočných kopulí s houfnicí ráže 21 cm - Feste König Wilhelm I Pevnosti Toruň
Foto
Nákres Festu König Wilhelm I Pevnosti Toruň vybudovaného v letech 1888 - 1892 pouhých 10 kilometrů od hranic s Ruskem. Centrálně je umístěná baterie čtyřech otočných věží s houfnicí ráže 21 cm. Zdroj: Denkschrift
Fotografie Centrální masiv pro čtyři otočné kopule s houfnicí ráže 21 cm - Feste König Wilhelm I Pevnosti Toruň
Fotografie Centrální masiv pro čtyři otočné kopule s houfnicí ráže 21 cm - Feste König Wilhelm I Pevnosti Toruň
Fotografie Další z úkrytů pro děla a obsluhu. Částečně zazděný je pouze jeden z úkrytů pro děla. Stropnice je zesílena vrstvou žulových bloků - Feste König Wilhelm I Pevnosti Toruň
Foto
Výřez z mapy Festu Prinz Friedrich-Karl v jeho centrální části s velkou kasárenskou budovou a před ní umístěnou samostatnou dělostřeleckou baterií pro dvojici otočných věží s houfnicí ráže 210 mm (označeno červeně). Zdroj: Geheimes Staatsarchiv Preussischer Kulturbesitz

V roce 1893 byla schválena stavba uzávěrového opevnění na výšinách nad Molsheimem, a to výslovně na popud císaře Wilhelma II. Teprve tehdy se do německých fortifikací konečně dostal klasický pancéřový fort odpovídající zásadám Brialmontových návrhů. Z původně plánovaných čtyřech, byly nakonec postaveny pouze dva, které nesly označené Ostfort a Westfort. Ty se následně staly součástí Festu Kaiser Wilhelm II, rozsáhlé stavby s řadou experimentálních objektů a vybavení, které nikde jinde nebylo instalováno. Pancéřové forty mají klasický trojúhelníkový půdorys. Hlavním cílem tohoto specifického tvaru bylo snížit nároky na dělostřeleckou výzbroj chránící obvodové příkopy a to především z finančních důvodů. U stavby východního fortu se ovšem narazilo na nezvykle pevné podloží, které se vyžádalo změnu tvaru na čtyřúhelník. Zdejší forty jsou jedinými, které byly vyzbrojeny otočnými výsuvnými věžemi pro kanóny ráže 6 cm. Hlavní výzbroj tvořily otočné kopule pro houfnice ráže 15 cm. Pozorování zajišťovaly pancéřové zvony a otočné kopule.

Foto
Jeden z návrhů podoby pancéřových fortů, které byly zpracovány jako koncepční plány výstavby nových fortů. V tomto případě se jedná o uzávěrový fort na klasickém trojúhelníkovém půdorysu. Hlavní výzbroj je umístěna na centrálním masivu s identickou podobou, v jaké byl postaven na Festu König Wilhelm I Pevnosti Toruň, který byl vybudovaný v letech 1888 - 1892 s výzbrojí čtyř otočných věží s houfnicí ráže ráže 210 mm. Blízkou obranu měly zajišťovat rychlopalné kanóny ráže 6 cm v otočných výsuvných věžích. Obranu obvodového příkopu měly mít na starosti kontreskarpové kaponiéry. Zdroj: BayHStA

Foto
Ostfort - silněji vyzbrojený ze dvou pancéřových fortů Festu Kaiser Wilhelm II, Mutzig. Oproti sousednímu pancéřovému fortu disponoval výrazně silnější výzbrojí. Tu tvořily čtyři otočné věže s houfnicí ráže 15 cm H.T.P 93, blízkou obranu pak zajišťovalo hned 6 otočných výsuvných věží s kanónem ráže 5,7 cm, pozorování pak zajišťovala trojice zvonu WT umístěná v rozích fortu, krom toho byla na jižní straně fortu umístěna také otočná věž pro dělostřelecké pozorování P.B.T. 94. Obrana obvodového příkopu zajišťovaly kontreskarpové kaponiéry vyzbrojené rychlopalnými kanóny ráže 5 cm. Původně trojúhelníková stavba musela být změněna na čtyřúhelníkovou kvůli neočekávaně pevnému podloží, na které se přišlo až v průběhu stavby. To si proti původnímu plánu vynutilo také výstavbu dodatečné kontreskarpové kaponiéry
Foto
Nákres obou pancéřových fortů vybudovaných v rámci Festu Kaiser Wilhelm II z francouzských pramenů. Vlevo Westfort, vpravo Ostfort bez zohlednění konstrukčních změn obvodového příkopu. Westfort měl o poznání slabší výzbroj. Na centrálním masivu byly umístěny čtyři otočné věže s houfnicí ráže 15 cm H.T.P 93. Blízkou obranu zajišťovaly dvě otočné výsuvné věže s rychlopalnými kanóny ráže 6 cm. Pro účely pozorování se na stropnici nacházely dva zvony WT. Obranu příkopu zajišťovala na čele umístěná podvojná kontreskarpová kaponiéra a jedna jednoduchá v severovýchodním rohu. Výzbroj tvořilo 6 rychlopalných kanónů ráže 5 cm. Zdroj: Gallica

To už nicméně pancéřovým fortům zvoní hrana a začínají ustupovat do pozadí na úkor festů. Jisté znaky této koncepce lze ještě nalézt ve Festu Graf Haeseler v Métach, kde si specifickou konstrukci vynutilo umístění festu na dva výrazné vrcholy východně od řeky Mosely. Jejich stavba započala v roce 1899 a trvala 6 let.

Především jižní fort, který je označován jako Sommy je klasickým pancéřovým fortem, který má hlavní dělostřeleckou výzbroj umístěnou přímo na stropnici hlavního kasárenského objektu. Centrální objekt je obehnán pěchotním postavením na vysokém valu, které je doplněno úkrytem pro pěchotu a několika pozorovacími stanovišti. Blízkou obranu centrální budovy zajišťovala řada střílen v týlové stěně a to v několika úrovních nad sebou. Dva vchody do kasárenské budovy byly zajištěny lomenou chodbou provedenou mimo samotný objekt. V případě nebezpečí tak bylo možné výbuchem tyto vchody uzavřít, aniž by došlo k poškození samotné stavby. Celý fort je navíc obehnán hlubokým příkopem, který je chráněn pomocí kaponiér umístěných v kontreskarpě. Tyto bojové objekty disponovaly samostatnými vchody, které byly dodatečně zabetonovány. Nechyběl zde diamantový příkop pod střílnami. Kromě husté sítě protipěchotních překážek se zde nacházely také dvě řady fortové mříže. Pomocí schodiště byl přístupný také prostor před ochranným příkopem, kde se nacházelo další pěchotní postavení kryjící obvodovou překážku. Severněji položený fort již disponoval oddělenými kasárnami od pancéřových baterií a výrazně zde narostl také počet podzemních komunikací. Neobvyklý je také velký počet objektů na ochranu nezvykle tvarovaného příkopu. Jedná se tak o jakýsi mezistupeň mezi pancéřovým fortem a festem.

 

 

Pancéřové baterie

Především ve velkých pevnostech byly budovány v prostorech mezi forty samostatné pancéřové baterie. Byla to reakce na bouřlivý technologický pokrok na poli dělostřelecké výzbroje. V jeho důsledku bylo nejen v Německu rozhodnuto "odstěhovat" hlavní výzbroj mimo samotné forty, které bylo jednoduché identifikovat v terénu a zaměřit se na ně intenzivní dělostřeleckou palbou.

Zbraně byly umisťovány do zesílených polních postavení, vhodně umístěných v terénu. Dalším krokem byla výstavba speciálních objektů výhradně pro dělostřeleckou výzbroj a pozorování. V okolí se nacházela silná síť protipěchotních překážek. Blízkou protipěchotní obranu zajišťovaly nedaleko se nacházející starší forty. Tyto baterie byly později také začleňovány do sestavy festů, kde se stávaly jejich pevnou součástí, která byla podzemními komunikacemi spojena s ostatními hlavními objekty.

Pancéřové baterie tak lze považovat za jakýsi vývojový mezistupeň mezi staršími Biehlerovými forty a moderními festy. I přes poměrně značné množství postavených baterií se jich dodnes příliš nedochovalo (s výjimkou těch, které se nacházejí v aktivních vojenských prostorech - např. Toruň).

Za světlou výjimku lze považovat pancéřovou baterii Plappeville, která je dnes volně přístupná a dochovala se v poměrně dobrém stavu. Nachází se na táhlém hřebeni jižně od stejnojmenného fortu. Jedná se o soustavu dvou pancéřových baterií, které jsou navzájem spojeny podzemní komunikací. Ve stropnicích jsou osazeny kopule H.P.T 95 pro houfnice ráže 150 mm. Většina věží se dodnes dochovala včetně hlavní svých zbraní.

Samotná stavba pancéřové baterie je rozdělena hlavní galerií podélně na dvě části. V té blíže k nepříteli se nacházely sklady munice, výtahy usnadňující její transport a vchody do šachet pod samotnými kopulemi. V druhé části se nacházela potřebná podpůrná infrastruktura včetně ubikací pro posádku. Vchody a okna bylo možné zakrýt pomocí ocelových plátů, které disponovaly střílnami pro ruční zbraně. Stavěny byly také baterie bez ubytovacích kapacit.

Pozorování usnadňovaly dvě samostatné pozorovatelny, umístěné na předpolí, které byly se zbytkem baterie spojeny podzemní komunikací. Jeden objekt disponoval pozorovacím zvonem P.B.St 96, druhý otočnou kopulí P.B.T. 96.

V případech kdy bylo možné vést pozorování přímo z pancéřové baterie, byly pancéřové pozorovací zvony umisťovány přímo na jejich stropnici. Blízkou obranu proti útočníkovi zajišťovala hustá síť protipěchotních překážek. V okolí se navíc obvykle nacházelo ještě několik pěchotních, případně také muničních úkrytů.

Fotografie Pancéřová baterie s čtveřicí otočných věží s houfnicí ráže 15 cm model 95 - Baterie Plappeville, Méty
Fotografie Stropnice baterie s otočnými věžemi, samotná hlaveň houfnice ráže 15 cm na nejbližší z nich chybí
Fotografie Otočná kopule pro dělostřelecké pozorování na samostatném objektu napojeném na zbytek baterie podzemní chodbou - Baterie Plappeville, Méty

Druhou variantou pancéřových baterií bylo postavení pro kanóny s pancéřovým štítem ráže 10 cm. Jednalo se o typizovanou stavbu, která kromě samotných kanónů disponovala obvykle také jedním pozorovacím zvonem (P.B.St. 96L) a otevřeným pozorovacím stanovištěm.

Jednalo se především o levnější variantu dělostřelecké baterie, její hlavní slabinou však byla poměrně snadná identifikace v okolním terénu, díky které se na ní velmi snadno mohlo zaměřit nepřátelské dělostřelectvo. Výhodou byl naopak velký dostřel z námořních kanónů odvozených zbraní.

I přes vyšší finanční náklady byla nakonec dána přednost bateriím s dělostřelectvem umístěným v otočných pancéřových věžích. Jedinou výjimku tvoří několik moderních kanónů ráže 15cm na štítové lafetě, které byly v roce 1907 dodány do otevřených baterií v Métách a Štrasburku. Disponovaly na tehdejší dobu extrémním dostřelem téměř 20 kilometrů. Přepravovány byly na železničních vagonech. Teprve dodatečně byl zaveden i silniční přesun těchto zbraní. Vybudována pro ně byla řada baterií, mezi kterými byly děla dle potřeby převážena.

Foto
Návrh podoby otevřené baterie pro kanóny ráže 10 cm na štítových lafetách. Obvyklá podoba byla umístění čtyřech identických postavení lineárně vedle sebe do jednoho objektu. Na straně se nacházela dělostřelecká pozorovatelna osazená zvonem P.B.St. 96 leicht Zdroj: BayHStA
Foto
Další z návrhů podoby baterie pro čtyři kanóny na štítových lafetách. Zachyceny jsou zde také rozvody zvukovodů a alarmu po celé baterii. Z dělostřelecké pozorovatelny vedly zvukovody do všech věží, alarm pak byl rozveden po úkrytech v traverzách mezi věžemi. Zdroj: BayHStA
Foto
Návrh objektu pro jeden kanón ráže 10 cm na štítové lafetě. Zdroj: BayHStA
Fotografie Baterie se čtyřmi kanóny ráže 10 cm na štítových lafetách Festu Kaiser Wilhelm II
Fotografie Přístup k jednomu z kanónů na štítové lafetě s náhradní hlavní - Feste Kaiser Wilhelm II
Fotografie Baterie se čtyřmi kanóny ráže 10 cm na štítových lafetách Festu Kaiser Wilhelm II
Fotografie Interiér štítové lafety s hlavní kanónu ráže 10 cm - Feste Kaiser Wilhelm II
Fotografie Pohled zezadu na štítovou lafetu, po stranách pancéřovou deskou překrytý příruční sklad munice - Feste Kaiser Wilhelm II
Fotografie Úkryt obsluhy a sklad munice mezi štítovými lafetami - Feste Kaiser Wilhelm II
Foto
Kanón ráže 10 cm ve štítové lafetě v baterii Festu Kaiser Wilhelm II, Mutzig
Foto
Návrh podoby festu s využitím baterií s kanóny na štítových lafetách. Na čele je umístěn zjednodušený pěchotní fort zajišťující obranu proti útočící pěchotě. Ten na stranách podporují dva pěchotní opěrné body a jeden týlu. V jádru festu se nacházejí dvě baterie s kanóny na štítových lafetách a úkryty pro dělostřelce. Tomuto návrhu se nejvíce blíží realizované předsunuté dělostřelecké baterie vybudované na východ od Mét v letech 1905 - 1908, ale také první pokusy o kontrukci festů v Graudenzi a Neuf-Brisachu. Zdroj: BayHStA
Foto
Skluz v realizaci druhého prstence opevnění Pevnosti Méty na východním břehu Mosely vedl k akutnímu požadavku výstavby provizorních dělostřeleckých baterií. Ty byly výrazně vzdáleny od centra města, i od následně budovaných festů. Jednalo se o Baterie Sorbey Süd, Sorbey Nord, Mont, Lemmersberg a Sainte-Barbe. Hlavní výzbroj tvořily kanóny ráže 10 a 15 cm na štítových lafetách. Blízkou obranu pak zajišťovaly malé pěchotní opěrné body s pasivními úkryty a pěchotními parapety. K dispozici byl velký sklad munice a úkryty pro obsluhu děl. To vše bylo obehnáno protipěchotní překážkou. Na obrázku Baterie Mont (Batteriestellung Mont), která disponovala šesti kanóny ráže 10 cm a dvěma kanóny ráže 15 cm na štítové lafetě, díky tomu měly kruhový odměr, a tak mohly svojí palbou podporovat i objektu v týlu. Zdroj: Geheimes Staatsarchiv Preussischer Kulturbesitz

 

 

Festy

Za vrchol pevnostní výstavby do roku 1916, kdy byla veškerá stavební činnost zastavena, lze považovat výstavbu festů. Jedná se o jakýsi mezistupeň mezi Biehlerovými forty a moderním opevněním budovaným v meziválečném období. Opevnění zde pozvolna opouští uzavřenou formaci, kterou tvoří masivní obvodová překážka jejíž dominantou je hluboký příkop a kde je na poměrně malém prostoru umístěna hlavní výzbroj. Navíc dochází k oddělení různých bojových funkcí fortu a jejich umístění do jednotlivých objektů. Pozvolna se oddělují samostatné pěchotní objekty umístěné na čele, jejichž hlavním cílem je pomocí bočních paleb chránit přístup do nitra festu. Jako jakýsi relikt z minulosti zde stále zůstávají otevřená palebná postavení na valech pro vedení přímé palby z pěchotních zbraní, které v pěchotních opěrných bodech a pěchotních fortech umožňují kruhovou obranu. Vznikají samostatné objekty pro pozorování, odděleny jsou od sebe kasárenské budovy a pancéřové baterie, ve kterých je umístěna hlavní výzbroj festů. Odděleno od sebe je tak také těžké dělostřelectvo a pěchotní výzbroj. V rámci festů, které se rozkládají na ohromné ploše, dosahující až několika stovek hektarů, tak vznikají autonomní pěchotní opěrné body a pěchotní forty, mnohdy stále chráněné pomocí hlubokých příkopů a silných protipěchotních překážek. Naopak na relativně volných a otevřených prostranstvích jsou umístěny pancéřové dělostřelecké baterie a na výhodných místech samostatné objekty pro dělostřelecké pozorování.

Foto
Nahoře řez pancéřovou baterií německého festu vyzbrojenou otočnou věží s kanónem ráže 10 cm. Na první pohled zaujme výrazně větší rozměr celého pancíře. Dole varianta pancéřové baterie vyzbrojené houfnicí ráže 15 cm. Zdroj: Gallica
Foto
Zjednodušený nákres pancéřové baterie vyzbrojené třemi otočnými věžemi. Podzemní komunikace vedou do dělostřelecké pozorovatelna a druhá do zbytku festu. 1 - střílny pro ruční zbraně pro blízkou obranu týlu objektu, 2 - muniční sklady s výtahem do věže, 3 až 8 - sklady munice (oddělené granáty a kartuše) a laborování munice, 9 - slad dělostřeleckého materiálu (náhradních dílů), 10 - prostor pod otočnou věží. Zdroj: Gallica

Festy lze označit jako jistou "skládačku" ostatních zde popsaných typů pevností do jednoho celku. Starší Biehlerovy forty zbavené hlavní dělostřelecké výzbroje zde vystupují s jistými stavebními úpravami jako pěchotní forty (I-Werky), disponující velkou palebnou silou proti útočící pěchotě. Tyto stavby navíc svojí palbou kryjí i ostatní pevnostní stavby. Lehce v týlu a skryté se zde nacházejí pancéřové baterie s hlavní výzbrojí. To celé je doplněno řadou pěchotních postavení, úkrytů a dělostřeleckých pozorovatelen.

Vůbec první, do značné míry experimentální festy jsou budované v Pevnostech Graudenz (Grudziadz) a Brisach. Zde jsou označované jako baterie, nicméně se příliš neliší od těch vybudovaných v Graudenzu a jsou také silně vyzbrojené včetně otočných výsuvných věží pro kanóny ráže 6 cm a kanónů ráže 10 cm na štítových lafetách. Společným znakem je však výrazně lineární charaktech staveb s minimální hloubkou obrany. Částečně se tak podobají návrhům M. Schumana, který propagoval svojí koncepci tzv. Pancéřové fronty. Poměrně jednoduchých objektů se silnou výzbrojí v pancéřových věžích.

Foto
Feste Kaiserin vybudovaný v letech 1899 - 1908 na 121 hektarech na západní tj. expozovaném křídle Pevnosti Méty (francouzskými zdroji označovaný jako Fort Jeanne d'Arc). Na čele a v týlu ho ohraničovaly dva velké pěchotní forty. Čelní navíc disponoval kasematami postřelujícími překážku k sousedním pěchotním opěrným bodům, které byly vybudovány na severní a jižní straně. Na ploše mezi pěchotními forty byly rozprostřeny pancéřové baterie s výzbrojí v otočných věžích. Dvě byly vyzbrojeny kanóny ráže 10 cm a dvě houfnicemi ráže 15 cm. Před ně byly vysunuty samostatné dělostřelecké pozorovatelny a dále se zde nacházely také další čtyři kasárenské budovy pro ubytování dělostřelců a pěchoty. To vše propojené podzemními chodbami o délce 2350 metrů, které byly umístěny v hloubce 8 - 11 metrů. Celkovou posádku tvořilo 2580 mužů. V období Studené války byla část festu přestavěna na řídící centrum letového provozu a protiletecké obrany NATO v povodí řeky Mesely. Zahrnovalo tak nejen severovýchodní část Francie, ale také Lucembursko a část západního Německa. V Métách byly vybudovány další dvě podobné stanoviště, nejbližší pouze několik stovek metrů severně od festu. K opuštění objektu došlo na konci 90. let.

Výstavba největších a nejsilnějších festů se nicméně omezuje od roku 1899 na Pevnosti Méty a Thionville (Diedenhofen) v rámci výstavby tzv. Moselstellung. Postupem času výrazně roste plocha, na které se rozkládají. Mezilehlé prostory a méně ohrožené směry především na východní straně prstence v Métách jsou doplněny řadou pěchotních fortů. Budována jsou také pěchotní postavení, jejich jádro tvoří velké pasivní úkryty a odolné pozorovatelny, které jsou doplněné otevřenými pěchotními parapety a stanovišti rychlopalných kanónů. Specifikem je pak Horimont-Stellung na západní straně pevnostního prstence, kde bylo využito soustavy roklí na předpolí festu Lothringen k výstavbě linie těžkých objektů postřelujících bočně hluboký příkop, za kterým se nacházela řada pěchotních postavení. Na severní straně pevnostního prstence se se řadou plánovaných objektů (festů i pěchotních tvrzí) ani stavebně nezačalo.

Foto
Feste Kronprinz (Driant) na americkém nákresu z 2. světové války (PD - United States Army Center of Military History). Na čele se nachází velký pěchotní fort s velkým obvodovými příkopem, který je navíc protažen na obě strany na čele festu. Za ním se nacházejí čtyři pancéřové baterie, dvě pro kanóny ráže 10 cm a dvě pro houfnice ráže 15 cm. Blízkou obranu zajišťují pěchotní parapety na severu na na jihu festu s pěticí kasárenských budov. Specifikem je pak samostatná pancéřová baterie s trojicí kanónů ráže 10 cm umístěná ve svahu jižně od zbytku festu. Část objektů je dnes postupně restaurovaná a vzniká zde soukromé muzeum.

K prvnímu bojovému nasazení festů došlo až v roce 1944, kdy na některé z nich útočila americká armáda (Thionville, Metz). I s odstupem mnoha let a bez většiny vybavení ukázaly svojí vysokou bojovou hodnotu.

 

 

Pěchotní forty a opevněné pozice

Vzhledem k extrémní finanční náročnosti festů nebylo jimi možné zajistit veškerou obranu. Na méně důležitých místech, případně pro zesílení obrany mezi jednotlivými festy tak byly budovány běžné forty rozkládající se na relativně malé ploše. Prim hrála pěchotní výzbroj. Pro vedení bočních paleb sloužily kanóny ráže 77 mm umístěné v pancéřových deskách. Ve fortech nejmodernější konstrukce bylo počítáno také s nasazením dvojčat kanónů ráže 100 mm v pancéřových deskách. Dále zde byly osazovány pevnostní světlomety, pozorování zajišťovalo několik pancéřových zvonů. Nechybělo zde pěchotní postavení s betonovými zákopy, úkryty a postaveními pro těžké kulomety a rychlopalné kanóny.

Foto
Řez pěchotním forem Pevnosti Méty. Zleva protipěchotní překážka, obvodový příkop chráněný kontreskarpovými objekty , pozorovatelna se zvonem WT, pohotovostní úkryt na valu, ze kterého pěchota obsazovala parapety a zcela vpravo rozměrná dvoupatrová kasárenská budova se střílnami pro obranu obvodového příkopu. Zdroj: Gallica

Pěchotní forty jsou v porovnání s moderními festy malými kompaktními stavbami, které zahušťovaly obranu na méně důležitých místech. Jak již název napovídá, nedisponovaly nejtěžší výzbrojí umístěnou v otočných pancéřových věžích. Do boků kasárenského traktu však byly často umísťovány pancéřové desky pro dvojici kanónů ráže 77 mm. Kromě nich tvořily hlavní výzbroj především těžké kulomety. Kanónům byly k dispozici světlomety umístěné v pancéřových deskách. Bezpečné pozorování zajišťovaly pozorovací zvony, obvykle typu WT.

Blízkou obranu zajišťovaly jedna až dvě kaponiéry umístěné v příkopech na čele fortů. Týl obvykle svojí palbou zajišťovaly zbraně umístěné v hlavním kasárenském objektu. Příjezdovou cestu navíc mohl chránit menší samostatný objekt. Kromě ubikací se ve spodním patře nacházely kuchyně, pekárna, zásobníky na vodu a pohonné hmoty, dílna a strojovna. Poternou byla kasárna spojena nejméně s jedním pěchotním úkrytem, ze kterého vedly východy na pěchotní parapety.

Vzhledem k pozdějšímu vzniku samostatných pěchotních fortů jsou tyto stavby proveden většinou kompletně z betonu. U nejnovějších staveb již všude v interiéru dominuje na stropnicích vlnitý plech. Často byla posílena boční palba do prostoru sousedních objektů a to jak pomocí kanónů ráže 77 mm, tak pomocí těžkých kulometů.

Fotografie Kasemata pro dvojici kanónů ráže 77 mm na boku kasárenského traktu pěchotního fortu Mey, Méty
Fotografie Pohotovostní úkryt s východem na pěchotní parapet pěchotního fortu Mey, Méty
Fotografie Pohotovostní úkryt s východem na pěchotní parapet pěchotního fortu Mey, Méty
Fotografie Interiér střelecké místnosti bránící prostor v okolí šíjových kasáren pěchotního fortu Bois la Dame, Méty
Fotografie Stavebně nedokončená oboustranná kontreskarpová kaponiéra pro těžké kulomety pěchotního fortu Bois la Dame, Méty
Fotografie Objekt pro dva kanóny ráže 77 mm a světlomet stavebně nedokončeného pěchotní fortu Marival, Méty

Pěchotní opevněné pozice jsou permanentním polním postavením, v jehož týlu jsou umístěny různé druhy úkrytů pro pěchotu a munici. Na strategicky výhodných místech jsou doplněny pěchotními pozorovatelnami. Na čele opevněné pozice jsou umístěny vybetonované zákopy s palebnými postaveními, pozorovacími "šneky" a případně také pozicemi pro rychlopalné kanóny. Celý systém byl navíc doplněn hustou obvodovou překážkou.

Na nejohroženějších místech a zároveň tam kde to umožňovaly přírodní podmínky, byly do předpolí vysunuty ochranné příkopy, které byly chráněny pomocí betonových kaponiér, které disponovaly rychlopalnými kanóny a těžkými kulomety. Samotné kaponiéry byly obvykle napojeny podzemní komunikací s úkryty nacházejícími se hlouběji v týlu pěchotního postavení.

Fotografie Pohotovostní úkryt s východem a schodištěm na pěchotní parapet pěchotního fortu Bois la Dame, Méty
Fotografie Dvoupatrový objekt pro těžké kulomety stavebně nedokončeného pěchotního fortu Marival, Méty
Fotografie Objekt pro dva těžké kulomety stavebně nedokončeného pěchotního fortu Marival, Méty

 

 

Mezilehlé objekty a úkryty

Kromě výstavby mohutných fortů, festů a pancéřových baterií byly budována i řada menších objektů, především úkrytů, které zesilovaly linii opevnění a především uzavíraly proluky mezi většími stavbami. Především po vypuknutí krize dělostřeleckého granátu, kdy bylo dělostřelectvo intenzivně stěhováno mimo starší forty do dělostřeleckých polních postavení, byla v jejich blízkosti vybudována celá řada úkrytů pro dělostřelce a munici.

Případně stavby tvořily pěchotní opevněné pozice. Budovány byly především těsně před vypuknutím války, případně v jejím průběhu a to podél dlouhodobě ustálené fronty.

Úkryty byly budovány již od počátku opevňovacích prací a to jak na východní, tak na západní frontě. Jednalo se především o dva typy pěchotních úkrytů, které se od sebe lišily svojí velikostí a o úkryty muniční a úkryty pro dělostřelce.

Jako stavební materiál většinou sloužily cihly a kámen, stropnice byla zesílena pomocí betonu. Později byly budovány z betonu. V rámci pěchotních postavení byly budovány také malé pozorovatelny, které disponovaly pěchotními pozorovacími zvony.

Foto
Typizovaný úkryt pro obsluhu mezilehlých dělostřeleckých baterií. Zdroj: BayHStA
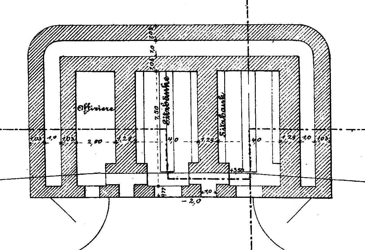
Foto
Podrobný nákres úkrytu pro obsluhu mezilehlých dělostřeleckých baterií. Vlevo ubikace důstojníků, v ostatních místnostech lavice pro sedící vojáky. Zdroj: BayHStA
Foto
Detail vnější podoby úkrytu pro dělostřelce obsluhující otevřené baterie umístěné v mezilehlých prostorech mezi forty. Zdroj: BayHStA
Foto
Foto
Unifikovaná stavba samostatného skladu munice pro mezilehlé dělostřelecké baterie. Umisťovány byly také v týlu pěchotních postavení s identických účelem. Zdroj: BayHStA
Foto
Typizovaný úkryt pro rotu pěchoty pro výstavbu v mezilehlých prostorech německých pevností. Zdroj: BayHStA
Fotografie Muniční úkryt (M-Raum) - Pevnost Méty
Fotografie Úkryt pro dělostřelce (A-Raum) - Pevnost Méty
Fotografie Lehká otočná pozorovací kopule na úkrytu před Fortem Plappeville, Pevnost Méty
Fotografie Úkryt pro munici nedaleké baterie s kanóny na štítových lafetách - Pevnost Thorn
Fotografie Dvoupatrový úkryt pěchotního postavení Wolfsberg Stellung, Méty
Fotografie Malý pasivní úkryt pěchotního postavení Wolfsberg Stellung, Méty
Foto
Postavení pro fahrpanzer s rychlopalným kanónem ráže 57 mm - Steinbruch Stellung, Méty
Foto
Klasický malý pěchotní úkryt pro výpadovou jednotku s pěchotním parapetem na týlové stěně a dvěma vchody (levý je zasypán), který byl budován v rámci frontových linií v průběhu 1. světové války na východní i západní frontě. Steinbruch Stellung, Méty